Link to this article: https://support.driveshops.app/es-LA/support/solutions/articles/70000677268-marketing-app-dashboard
Este es el Panel de Control de la aplicación de Marketing visto desde la pestaña Marketing.
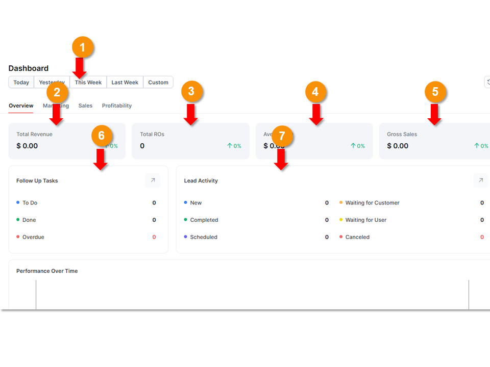
Overview:
El panel de marketing te permite ver un resumen de todas tus actividades de marketing en un solo lugar.

Filtro de Tiempo: te permite filtrar los datos que se presentan según ciertos períodos de tiempo. También hay una opción para configurar un rango de tiempo personalizado para los datos que se muestran en el panel.
Ingresos Totales: es un desglose de los ingresos totales de tu taller durante el período de tiempo especificado usando el filtro de tiempo.
Órdenes de Reparación Totales (ROs): muestra la cantidad total de órdenes de reparación generadas en tu taller durante el período especificado en el filtro.
Promedio por Orden de Reparación: es el monto promedio que un cliente paga por cada orden de reparación.
Ventas Brutas: representa la suma de todos los recibos de venta sin considerar ninguna deducción.
Tareas de Seguimiento: rastrea todas tus comunicaciones de marketing de seguimiento en un solo lugar.
Actividad de Prospectos (Leads): ofrece un desglose de todos los prospectos de marketing, clasificándolos por tipo.

En esta misma pestaña del Panel de Marketing, encontrarás un gráfico que muestra información sobre el rendimiento a lo largo del tiempo. Proporciona un resumen de las ventas brutas y el promedio por orden de reparación.
Marketing:
También puedes encontrar un desglose de las reseñas de tus clientes en esta pantalla, bajo Métricas de Reputación y Participación. Esto te dará un puntaje promedio general de reseñas de clientes y un desglose de las reseñas de tu taller según la fuente de esas reseñas.

En la parte superior de esta pantalla puedes ver:
Campañas Totales: número de todas las campañas de marketing que están actualmente activas para tu taller.
Nuevos Clientes: te da una vista general de todos los nuevos clientes generados a partir de campañas de marketing.
Ingresos Totales por Referencias: proporciona un resumen de todos los ingresos generados a través de referencias.
Ingresos Totales por Campañas: es el monto total de los ingresos generados en tu taller gracias a las campañas.
Desde esta sección del panel también puedes ver información sobre el rendimiento de las campañas. Se muestra una lista de todas tus campañas de marketing actualmente activas. Debajo de cada campaña hay un desglose de los mensajes generados por esa campaña y la última fecha en que fueron enviados. A la derecha de esta información, se muestra la cantidad de ingresos generados por esa campaña y el número de nuevos clientes que llegaron gracias a ella.

Desde la sección de rendimiento de marketing, también puedes:
Ver el rendimiento de tu sitio web con más información sobre nuevos visitantes y vistas de página.
Ver un desglose de las fuentes de tráfico.
Monitorear la tasa de captación de correos electrónicos/contactos. Esto te permite ver el porcentaje de información de contacto que has podido recopilar de los clientes.

Sales:
Esta pestaña te ofrece un desglose del origen de las ventas y la adquisición de clientes.

Profitability:
Esta pestaña del panel de marketing desglosa la ganancia bruta por servicio.
El resumen en la parte superior de la página te ofrece un desglose de la ganancia bruta en monto total, en porcentaje y por orden de reparación (RO).

La ganancia bruta por servicio te permite ver los porcentajes de ganancia de tu taller y la cantidad de órdenes de reparación (RO) según el tipo de servicio. Esto te permite identificar qué tipos de servicios son los más rentables en tu taller.
También se muestra un gráfico de ganancia bruta por tipo de vehículo en esta sección.

Esta sección también incluye un apartado sobre el Rendimiento y la Eficiencia de los Técnicos. Aquí se muestra un desglose de la productividad de los técnicos, la utilización de la mano de obra y el tipo de trabajo vendido.
¿Le fue útil este artículo?
¡Qué bueno!
Gracias por sus comentarios
¡Sentimos mucho no haber sido de ayuda!
Gracias por sus comentarios
Comentarios enviados
Agradecemos su iniciativa, e intentaremos corregir el artículo