Link to this article: https://support.driveshops.app/en/support/solutions/articles/70000677268-marketing-app-dashboard
Overview:
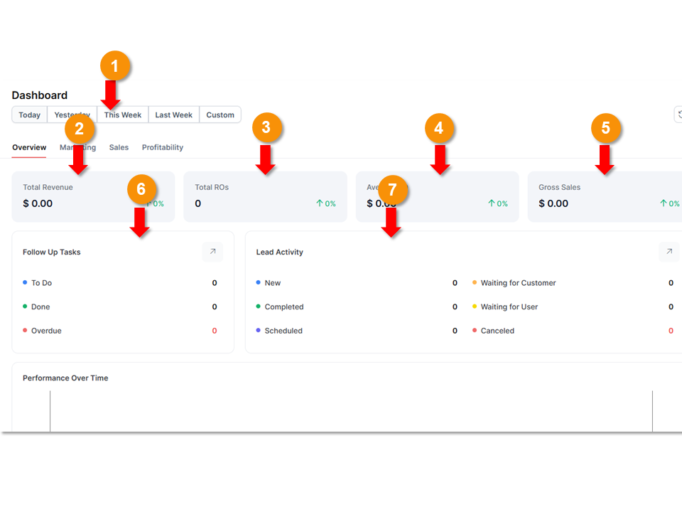
This is the marketing app Dashboard viewed from the overview tab. The marketing dashboard allows you to view a summary of all your marketing activities in one place.
1. Time Filter: allows you to filter the data that being presented by certain time periods. There’s also an option to set up a custom time frame for the data presented to you on the dashboard
2. Total Revenue: this is a breakdown of total revenue at your shop for the time period specified using the time filter.
3. Total ROs: gives you the total amount of Repair orders that have been generated in your shop during the time frame specified in the filter.
4. Average ROs: This is the average amount a customer pays per repair order.
5. Gross Sales: It represents the sum of all sales receipts without accounting for any subtractions.
6. Follow Up Tasks: This tracks your follow up marketing communications all in one place.
7. Lead Activity: Give you a breakdown on all marketing leads. This breaks leads down by type

In this same tab of the marketing dashboard. You’ll find a chart displaying information on performance over time. It provides a summary of gross sales and average ROs.
A breakdown of your customer reviews can also be found on this screen under Reputation and Engagement Metrics. This will give you an overall customer review average score and a breakdown of your shop’s reviews by the source of those reviews.
Marketing:
Under the marketing tab of the dashboard you’ll be able to find more information on campaign performance.

At the top of this screen you’re able to see:
Total Campaigns - Number of all the marketing campaigns that are currently running for your shop.
New Customers - Gives you an overview of all new customers generated from marketing campaigns.
Total Revenue From Referrals - gives you a summary of all the revenue that was generated from referrals.
Total Revenue from Campaigns- This is a total number for the revenue generated at your shop due to campaigns.
From this section of the dashboard you can also view campaign performance information. This provides a list of all your currently running marketing campaigns. Under each campaign there’s a breakdown of the messages generated from this campaign and when the last date these were sent was. On the right of this there is an amount listed for the revenue generated from this campaign and the number of new customers brought in from this specific campaign.

From the marketing performance section you're also able to:
- View your website performance with more information of new visitors and page views.
- View a breakdown of the traffic sources.
- Monitor email/contact capture rate. This lets you see the percentage of contact information you’ve been able to collect from customers.

Sales:
This tab gives you a breakdown of sales origins and customer acquisitions.
Profitability:
This tab in the marketing dashboard breaks down gross profit by service.
The summary at the very top of the page gives you a breakdown of gross profit in a number amount, by percentage, and per RO.

The gross profit by service lets you see your shop’s profit percentages and RO count by types of service. This lets you see what kinds of services are most profitable at your shop.
Gross profit by vehicle type is also available in a chart in this section.

This section also has a section on Technician Performance and Efficiency. This gives you a break down on Technician productivity, labor utilization, and type of work sold.
Was this article helpful?
That’s Great!
Thank you for your feedback
Sorry! We couldn't be helpful
Thank you for your feedback
Feedback sent
We appreciate your effort and will try to fix the article